Uptrends biedt twee voorgedefinieerde RUM-dashboards waarmee u de performancedata van uw website kunt bekijken en analyseren:
- RUM overzicht — geeft algemene gebruikersinformatie en siteperformance weer voor verschillende locaties, apparaten en browsers.
- RUM performance — toont gedetailleerde kengetallen zoals time to first byte, page ready time, and render-duur.
Deze dashboards tonen uw data in realtime en worden automatisch bijgewerkt terwijl bezoekers uw website gebruiken. Elk dashboard bevat meerdere tegels die specifieke kengetallen tonen, zoals pageviews, laadtijden en gebruikerslocaties. U kunt de data op elk dashboard of op individuele tegels filteren om u te concentreren op specifieke informatie. U kunt bijvoorbeeld performancedata bekijken voor een bepaald land, apparaattype of browser. Dit helpt u prestatieproblemen te identificeren die specifieke groepen gebruikers treffen. Zie RUM-dashboardfilters voor meer informatie over filteren.
Naast de voorgedefinieerde dashboards kunt u aangepaste dashboards creëren die alleen de kengetallen weergeven die het meest relevant zijn voor uw behoeften.
Dashboard RUM-overzicht
Het dashboard RUM-overzicht toont algemene informatie over de paginabezoeken van uw website en de gebruikerservaring op basis van hun locatie, apparaat, besturingssysteem en browsertype.

Pageviews
Deze dashboardtegel toont het totale aantal gebruikers dat uw website heeft bezocht. De interactieve RUM-wereldkaart geeft een visueel overzicht van de herkomst van uw pageviews, met markeringen in de gebieden waar gebruikers actief zijn.
De kleurintensiteit op de kaart geeft het aantal pageviews per land weer. Hoe groener een land wordt weergegeven, hoe meer pageviews er zijn. Dit helpt u gemakkelijk uw meest actieve gebruikers in bepaalde gebieden te identificeren.
U kunt op een land op de kaart klikken om een gedetailleerd performancedashboard voor dat gebied te bekijken.

Laadtijd
Deze dashboardtegel laat zien hoe lang het duurt voordat uw site volledig is geladen. De interactieve RUM-wereldkaart geeft een visueel overzicht van waar uw laadtijd varieert, met markeringen voor de best en slechtst presterende gebruikerservaringen.
De kleurintensiteit op de kaart geeft de laadtijden van elk land weer. Hoe donkerder een land op de kaart wordt weergegeven, hoe trager de site-ervaring is voor gebruikers in die regio.
U kunt op een land op de kaart klikken om een gedetailleerd performancedashboard voor dat gebied te bekijken.

Duur
De dashboardtegels voor de duur tonen u drie verschillende kengetallen:
- Frontend duur — het aantal seconden voordat frontendbronnen, zoals afbeeldingen en stijlen, zijn geladen en de pagina zichtbaar en interactief maken.
- Netwerk duur — het aantal seconden dat de browser van de gebruiker nodig heeft om verbinding te maken met de server.
- Backend duur — het aantal seconden dat uw server nodig heeft om de request te verwerken en data te retourneren, zoals een API-respons.
U kunt op elke tegel klikken om een gedetailleerd performancedashboard voor dat gebied te bekijken.

Pagina’s
Deze dashboardtegel toont de pagina-URL’s die met RUM zijn bijgehouden. Hij bevat ook RUM-data, zoals kengetallen voor pageviews, laadtijd en duur.
Klik op een pagina in de lijst om de gedetailleerde performance ervan te bekijken of klik op Details om de algehele paginaperformance te bekijken.

Apparaten
Deze dashboardtegel geeft de typen apparaten weer die uw gebruikers gebruiken om uw site te bezoeken, zoals desktop, tablet, mobiel en andere. Hij bevat ook RUM-data, waaronder kengetallen voor pageviews, laadtijd en duur.
Een vergrootglaspictogram geeft aan dat er aanvullende informatie beschikbaar is. Klik op een apparaattype in de lijst om de gedetailleerde performance ervan te bekijken of klik op Details om de algehele siteperformance per apparaat te bekijken.

Landen
Deze dashboardtegel toont landen waar uw gebruikers zich bevinden, zoals de Verenigde Staten (VS) en Australië (AU). Hij bevat ook RUM-data, zoals kengetallen voor pageviews, laadtijd en duur.
Een vergrootglaspictogram geeft aan dat er aanvullende informatie beschikbaar is. Klik op een land in de lijst om de gedetailleerde performance ervan te bekijken of klik op Details om de algehele siteperformance per land te bekijken.

Browsers
Deze dashboardtegel toont de browsertypes die uw gebruikers gebruiken wanneer ze uw site bezoeken, zoals Chrome (desktop) en Edge (Chromium) voor Windows. Het bevat ook RUM-data, zoals kengetallen voor pageviews, laadtijd en duur.
Een vergrootglaspictogram geeft aan dat er aanvullende informatie beschikbaar is. Klik op een browsertype in de lijst om de gedetailleerde performance ervan te bekijken of klik op Details om de algehele siteperformance per browsertype te bekijken.

Besturingssystemen
Deze dashboardtegel toont de besturingssystemen die gebruikers gebruiken wanneer ze uw website bezoeken, zoals Windows (desktop), iOS (smartphone) en iOS (desktop). Het bevat ook RUM-data, zoals kengetallen voor pageviews, laadtijd en duur.
Een vergrootglaspictogram geeft aan dat er aanvullende informatie beschikbaar is. Klik op een besturingssysteem in de lijst om de gedetailleerde performance ervan te bekijken of klik op Details om de algehele siteprestaties per besturingssysteem te bekijken.

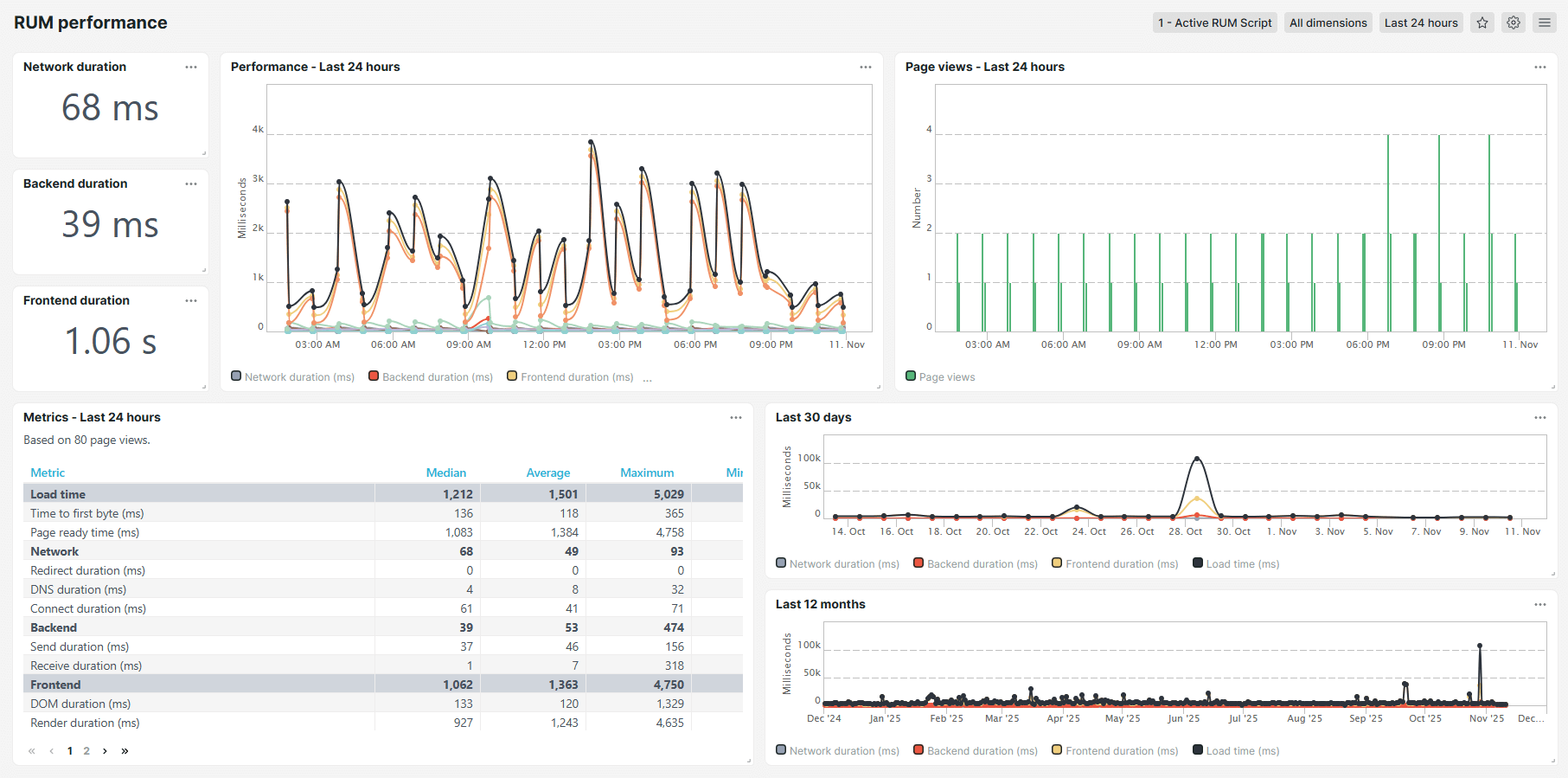
Dashboard RUM-performance
Het dashboard RUM-performance bevat gedetailleerde performancedata, zoals de tijd tot de eerste byte, de render- en DOM-duur. Er wordt informatie weergegeven over laadtijden, netwerkduur, backend-duur, frontend-duur en totale downloadtijd. Het performancedashboard toont de data in handige tabellen en grafieken.

Kengetallen
Het dashboard RUM-performance toont de volgende kengetallen:
- Laadtijd (ms) — de tijd die nodig is voordat uw site de eerste bronnen weergeeft. U kunt de pagina zien, maar sommige achtergrondscripts worden mogelijk nog uitgevoerd.
- Time to first byte (ms) — de tijd, in milliseconden, die de browser nodig heeft om een respons te ontvangen na het openen van de website. Een lagere TTFB duidt op betere siteprestaties.
- Page ready time (ms) (ms) — de totale tijd, in milliseconden, voordat de pagina volledig is geladen en interactief is. Een lagere page ready time duidt op betere siteprestaties.
- Netwerk — de totale tijd die de browser en webserver van de gebruiker nodig hebben om een netwerkverbinding tot stand te brengen.
- Redirect-duur (ms) (ms) — de totale tijd, in milliseconden, die de browser nodig heeft om een andere URL te bezoeken voordat de doelpagina wordt geladen. Langere redirect-duren vertragen de toegang tot de opgevraagde pagina.
- DNS-duur (ms) (ms) — de totale tijd, in milliseconden, die nodig is om een domeinnaam (example.com) om te zetten in het bijbehorende IP-adres voordat er een verbinding tot stand wordt gebracht. Langere DNS-duren vertragen de start van het laden van de pagina.
- Connect-duur (ms) (ms) — de totale tijd, in milliseconden, die nodig is om een TCP-verbinding tot stand te brengen tussen de browser van de gebruiker en de webserver na DNS-omzetting. Langere connect-duren kunnen wijzen op netwerkcongestie of hoge latentie.
- Achterkant — de totale tijd besteed aan server-side verwerking om de request af te handelen en een respons te genereren.
- Send-duur (ms) (ms) — de tijd, in milliseconden, die de browser nodig heeft om de HTTP-request naar de server te verzenden. Langere send-duren kunnen wijzen op netwerkproblemen of grote request payloads.
- Receive-duur (ms) (ms) — de tijd, in milliseconden, die de browser nodig heeft om responsdata te downloaden na ontvangst van de eerste byte. Langere receive-duren kunnen wijzen op netwerkproblemen, grote bestanden of trage serverresponstijden.
- Voorkant — de totale tijd besteed aan het renderen en weergeven van webpagina-inhoud in de browser van de gebruiker na ontvangst van data van de server.
- DOM-duur (ms) (ms) — de tijd, in milliseconden, die de browser nodig heeft om HTML te parseren en het Document Object Model (DOM) op te bouwen. Langere DOM-duren kunnen wijzen op complexe structuren of blokkerende scripts.
- Render-duur (ms) (ms) — de tijd, in milliseconden, die de browser nodig heeft om stijlen toe te passen, afbeeldingen te laden en scripts uit te voeren om de pagina visueel te renderen. Langere render-duren kunnen wijzen op complexe lay-outs of zware resources.
- Downloadtijd (ms) — de tijd, in milliseconden, die nodig is om alle frontend-bronnen op te halen, zoals afbeeldingen, CSS-bestanden en scripts. Langere downloadtijden kunnen duiden op grote bronnen of een trage netwerkverbinding.